Unleash the Power of Context with Context Lens 🚀
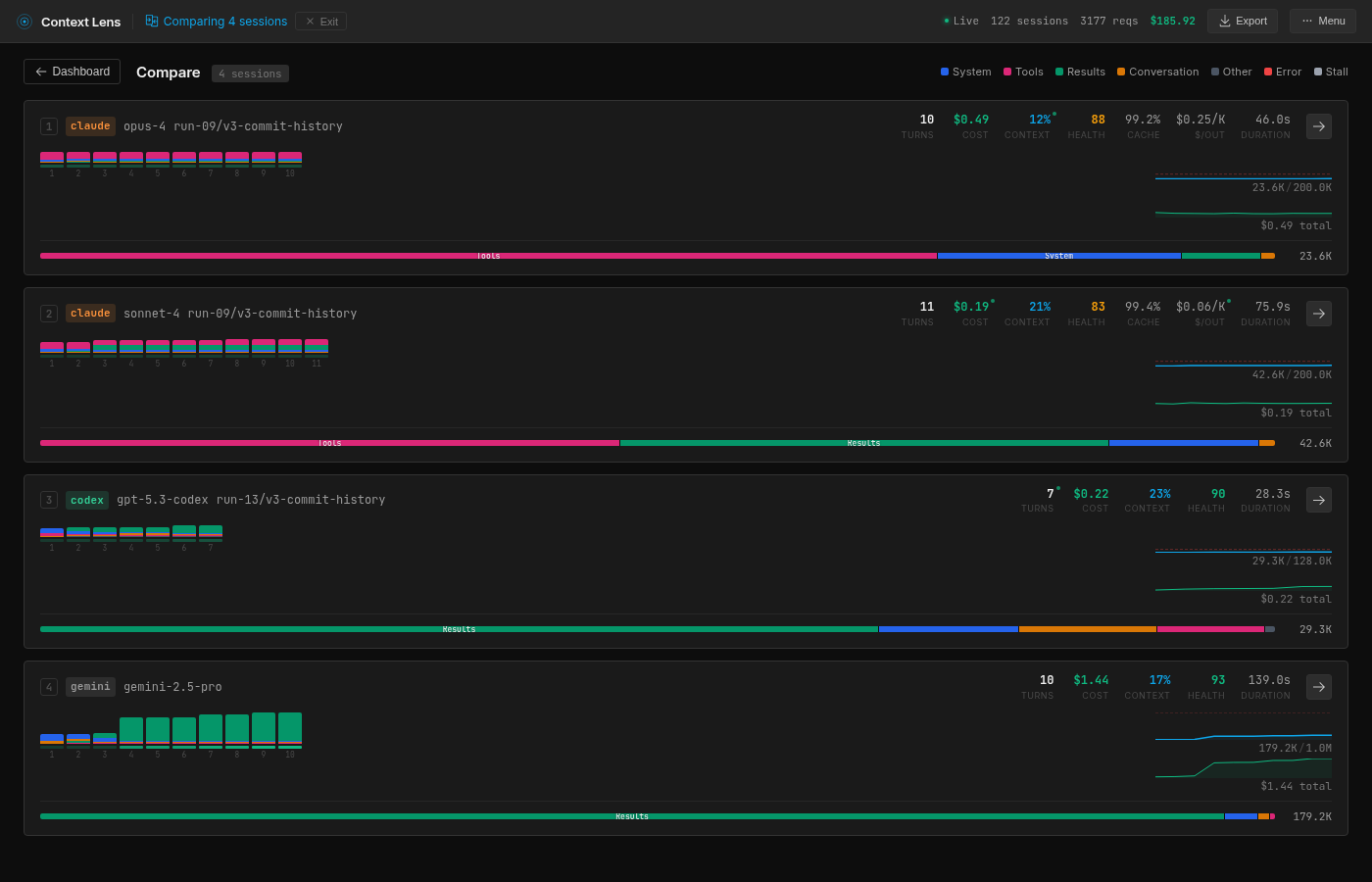
Last week, I compared Claude and Gemini, and the results were surprising! I developed Context Lens, a tool that analyzes how different language models manage their context. The outcome? Each model tackles the same problem in unique ways!
Key Insights:
- Token Usage Matters: Tokens dictate how much these models remember. More tokens mean higher costs.
- Diverse Strategies:
- Opus efficiently uses git history but has a high tool definition cost.
- Sonnet reads comprehensively, balancing reads and results, but at a token expense.
- Codex excels with low-level commands; it’s precise and quick!
- Gemini, while context-hungry, retrieves expansive data, leading to variable performance.
Why It Matters:
Understanding how these models operate can help us refine our approaches to AI tasks.
🔍 Try Context Lens and explore real-time breakdowns of your LLM APIs! It’s open-source and ready for action.
👉 Share your thoughts or experiences below, and let’s discuss the future of AI!
